Сообщения без ответов | Активные темы
| Автор |
Сообщение |
|
max32
|
Добавлено: Вс янв 20, 2013 5:19 pm |
|
 |
| Заслуженный |
 |
Зарегистрирован: Ср дек 12, 2012 8:30 pm Сообщения: 923 Откуда: Курск Репутация: 35 [ ? ]
Машина: Кашкай
Год выпуска: 2010
Двигатель: 4a-fe lb с52
|
|
ОК спасиб, поищу такие посмотрю на разницу! и тоже виде выложу как сделаю))
_________________ Группа Карина е в контакте) Мой сарай на драйве Тойота Карина Е универсал, 4а-фе была ЛБ стала СТД!, кпп с52, И Китаец Грейт вол сайлор 491, всепогодный танк)
|
|
| Вернуться к началу |
|
 |
|
Fred_SPb
|
Добавлено: Вт фев 12, 2013 12:53 pm |
|
 |
| На доске почета |
 |
Зарегистрирован: Чт ноя 20, 2008 11:54 pm Сообщения: 1348 Откуда: Санкт-Петербург Репутация: 24 [ ? ]
|
|
Доброго всем дня. У кого стоит родной кариновский омыватель - как форсунки работают? Струя нормальная? Хочу ставить омыватель, собираю комплект из запчастей фольксвагеновских, но форсунки придется ставить тойотовские.
|
|
| Вернуться к началу |
|
 |
|
Евген
|
Добавлено: Вт фев 12, 2013 1:08 pm |
|
 |
| Инопланетный гость Селигера |
 |
Зарегистрирован: Ср янв 28, 2009 11:00 pm Сообщения: 4895 Откуда: Петрозаводск Репутация: 117 [ ? ]
Машина: VW Sharan
Год выпуска: 2004
Двигатель: 1.9TDI, ASZ
|
Fred_SPbУ меня бошевские форсы стояли изначально. Поливали отлично, в две струи. Потом на скорости оторвало правую и благодаря Саше WhiteWolf в ЕвроАвто была приобретена другая. Так вот она х.з. чья, но после установки брызгает гораздо хуже чем родная  И по конструкции внутри тоже другая, хотя внешне и очень похожи...
_________________ Было: Carina E, 1997, 4A-FE Bosch Motronic; Chevrolet Rezzo, 2007 Стало: VW Sharan 1.9TDI ASZ, 2004 + Ford Transit 2.0 DOHC, 1998, грузопасс
|
|
| Вернуться к началу |
|
 |
|
Fred_SPb
|
Добавлено: Ср фев 13, 2013 9:41 pm |
|
 |
| На доске почета |
 |
Зарегистрирован: Чт ноя 20, 2008 11:54 pm Сообщения: 1348 Откуда: Санкт-Петербург Репутация: 24 [ ? ]
|
|
Бошевские это которые? Которые маде ин Чехия? с номером длинным?
|
|
| Вернуться к началу |
|
 |
|
Алексей60
|
Добавлено: Ср фев 13, 2013 11:44 pm |
|
 |
| Внесен в большую энциклопедию |
 |
Зарегистрирован: Пн окт 06, 2008 11:26 pm Сообщения: 2167 Откуда: ПСКОВ Репутация: 71 [ ? ]
Машина: CALDINA ST191G CZ TYPE
Год выпуска: 1995
Двигатель: 3S-FE
|
Евген писал(а): Потом на скорости оторвало правую...  Ну нифига ты гоняешь.... 
_________________ CALDINA ST191G 95г. 3s-fe У меня очень мягкий характер. Типа накопительной системы скидок...Главное - потом не попасть под раздачу бонусов!
|
|
| Вернуться к началу |
|
 |
|
Fred_SPb
|
Добавлено: Чт фев 14, 2013 12:53 am |
|
 |
| На доске почета |
 |
Зарегистрирован: Чт ноя 20, 2008 11:54 pm Сообщения: 1348 Откуда: Санкт-Петербург Репутация: 24 [ ? ]
|
Евген писал(а): Fred_SPb
У меня бошевские форсы стояли изначально. Вот фото нашел. Такие стояли?
| Вложения: |

форсунка Карина Е.jpeg [ 53.47 КБ | Просмотров: 12323 ]
|

форсунка Карина Е_2.jpeg [ 71.46 КБ | Просмотров: 12323 ]
|
|
|
| Вернуться к началу |
|
 |
|
old_Duglas
|
Добавлено: Пт мар 15, 2013 2:05 pm |
|
 |
| Герой былин народных |
 |
Зарегистрирован: Вт янв 15, 2008 1:29 am Сообщения: 3883 Откуда: г.Ижевск Репутация: 291 [ ? ]
Машина: TOYOTA Carina E
Год выпуска: 1992
Двигатель: 3S-GTE 4WD
|
Фото и видео отчет того как работают фароомыватели TOYOTA - SHO ME (форсунки, шланги и клапан (шоми), все остальное от 20летней TOYOTA Carina E) фары головного света не протирал на протижении всего отчета, и до сих пор ))) покатамшись по тающему городу. Днем езжу с включенными ПТФ, вечером уже на головном без ПТФ. Здесь ради любопытсва погонял с головным и попшикал пару раз. Результат загрязнений виден на фото. день первый      утро второго дня    Вечер второго дня (видео) Напомню, включен только головной свет, за весь день пользовался ими первый раз, в процессе вечернего пробега по городу. http://www.youtube.com/watch?v=vtpkrrC1it4утро третьего дня  
_________________ СЯО CDC TOYOTA CarinaE GLI; кузов - liftback [LB]; 4AFE-> 4AGE BT-> 3S-GTE; C51(2WD)-> E56F2-05B 4WD!!!; цвет - Rally Red Exterior [3j6]; ABS, TORSEN, ЛЮК, КЛИМАТ. 7/1992год ( одна из первых, Японка из Голландии) logbook D2
|
|
| Вернуться к началу |
|
 |
|
Slash
|
Добавлено: Пт мар 15, 2013 2:53 pm |
|
 |
| Заслуженный |
 |
Зарегистрирован: Пт янв 11, 2008 5:39 pm Сообщения: 813 Откуда: Киров Репутация: 45 [ ? ]
|
|
Зачотно!!!!
_________________ Sedan Carina E 01.1995 1.8 LB, 7A-FE, ABS, A\C, 3J6 продана RAV4 05.1996 2.0, 3S-FE 4х4 PICNIC 06.1998 2.0, 3S-FE 2WD HIGHLANDER 2004 3.3, 3MZ-FE 4WD
|
|
| Вернуться к началу |
|
 |
|
Vilf
|
Добавлено: Пт мар 15, 2013 3:07 pm |
|
 |
| Его именем пора назвать улицу |
 |
Зарегистрирован: Ср ноя 10, 2010 11:51 am Сообщения: 1877 Откуда: Казань - 16rus Репутация: 40 [ ? ]
Машина: Toyota carina E , Town Ace '90
Год выпуска: 1996
Двигатель: 7A-FE LB
|
|
Я так понимаю, предпочтительнее ставить высокие форсунки, так как струя бьет в плоскости близко к перпендикулярной, в отличие от плоских- которые омывают по касательной. Не?
_________________ Виль
|
|
| Вернуться к началу |
|
 |
|
Woolf
|
Добавлено: Пт май 03, 2013 12:26 pm |
|
 |
| Летописец |
 |
Зарегистрирован: Ср апр 22, 2009 1:49 pm Сообщения: 4083 Откуда: Москва, Зеленоград Репутация: 70 [ ? ]
Машина: Lexus GS300, New Beetle 2.0A
Год выпуска: 2001
Двигатель: 2JZ-GE ='(
|
|
поставил себе тоже Шоуми.. Покрасил в цвет, смотрятся и моют шикарно, только вода быстро кончается.. Теперь вопрос встал как управляющий провод в салон пустить.. Может у меня есть уже проводка под фаромойки штатные..
У меня два вопроса:
1. Как фишка выглядит к штатному мотору фаромоек? 2. И как выглядит фишка под кнопку фаромоек в Салоне?
|
|
| Вернуться к началу |
|
 |
|
Woolf
|
Добавлено: Сб май 04, 2013 12:24 pm |
|
 |
| Летописец |
 |
Зарегистрирован: Ср апр 22, 2009 1:49 pm Сообщения: 4083 Откуда: Москва, Зеленоград Репутация: 70 [ ? ]
Машина: Lexus GS300, New Beetle 2.0A
Год выпуска: 2001
Двигатель: 2JZ-GE ='(
|
|
Неужели ни у кого штатных фаромоек нету?
|
|
| Вернуться к началу |
|
 |
|
digimortal
|
Добавлено: Сб май 04, 2013 1:07 pm |
|
 |
| На доске почета |
 |
Зарегистрирован: Вт янв 08, 2013 4:55 pm Сообщения: 1000 Откуда: Курск Репутация: 18 [ ? ]
Машина: Toyota Carina E Wagon
Год выпуска: 1997
Двигатель: 4A-FE STD
|
old_Duglas, а это какие форсунки установлены, из комплекта SHO-ME ОФС-1С, сферические? а то вот думаю пока лето и тепло тоже омывайки поставить, только придется заказывать поэтому ошибаться нельзя, надо наверняка 
_________________ Toyota Corolla VAN (AE109) 1999, 1.6 4A-FE, АКПП 4WD ВАЗ 2190 Lada Granta 2012, АКПП, почти японка  Toyota Carina E Sportswagon (T190) 1997, 1.6 4A-FE LB [ продана]
|
|
| Вернуться к началу |
|
 |
|
Woolf
|
Добавлено: Сб май 04, 2013 2:16 pm |
|
 |
| Летописец |
 |
Зарегистрирован: Ср апр 22, 2009 1:49 pm Сообщения: 4083 Откуда: Москва, Зеленоград Репутация: 70 [ ? ]
Машина: Lexus GS300, New Beetle 2.0A
Год выпуска: 2001
Двигатель: 2JZ-GE ='(
|
Игоряка писал(а): вот у меня Спасибо, и еще вопрос кнопка работает по принципу на замыкание? И замыкает два крайних контакта? Средние судя по цвету проводов - габаритная подсветка..
|
|
| Вернуться к началу |
|
 |
|
Игоряка
|
Добавлено: Сб май 04, 2013 2:18 pm |
|
 |
| На доске почета |
 |
Зарегистрирован: Сб июл 21, 2012 6:50 pm Сообщения: 1451 Откуда: Регион 04 Репутация: 13 [ ? ]
Машина: Пешком
Год выпуска: 1986
|
|
Woolf да, на замыкание, на счет габаритов как-то не обращал внимание, посмотрю - скажу.
|
|
| Вернуться к началу |
|
 |
|
Woolf
|
Добавлено: Вс май 05, 2013 11:29 am |
|
 |
| Летописец |
 |
Зарегистрирован: Ср апр 22, 2009 1:49 pm Сообщения: 4083 Откуда: Москва, Зеленоград Репутация: 70 [ ? ]
Машина: Lexus GS300, New Beetle 2.0A
Год выпуска: 2001
Двигатель: 2JZ-GE ='(
|
Игоряка писал(а): Woolf да, на замыкание, на счет габаритов как-то не обращал внимание, посмотрю - скажу. С габаритами я уже определился) В фишке салона между крайними 12В на средние 12В подаются при включении габаритов.. Вопрос встал другой, нашел фишку под капотом, только вопрос туда при нажатии в салоне 12В идет? У меня просто на фишке 0,5В и при замыкании крайних на фишке в салоне ничего не происходит... Там никаких доп релюшек нету?
|
|
| Вернуться к началу |
|
 |
|
Игоряка
|
Добавлено: Вс май 05, 2013 11:37 am |
|
 |
| На доске почета |
 |
Зарегистрирован: Сб июл 21, 2012 6:50 pm Сообщения: 1451 Откуда: Регион 04 Репутация: 13 [ ? ]
Машина: Пешком
Год выпуска: 1986
|
Woolf писал(а): Вопрос встал другой, нашел фишку под капотом, только вопрос туда при нажатии в салоне 12В идет? У меня просто на фишке 0,5В и при замыкании крайних на фишке в салоне ничего не происходит... Там никаких доп релюшек нету? даже не знаю на счет напряжения(у меня мультиметр не хочет напряжение показывать, видимо хочет крякнуть совсем). На счет релюшки тоже не знаю, где посмотреть надо?
|
|
| Вернуться к началу |
|
 |
|
Allegator
|
Добавлено: Вс май 05, 2013 11:59 am |
|
 |
| Заслуженный |
 |
Зарегистрирован: Ср авг 10, 2011 11:30 pm Сообщения: 996 Откуда: г. Бор Репутация: 38 [ ? ]
Машина: Carina E SportsWagon;33021
Год выпуска: 1993
Двигатель: 4a-fe LB
|
Woolf писал(а): Там никаких доп релюшек нету? Только реле насоса омывателя. Больше реле нету.
_________________ Speсial Edition. Грузоперевозки. Газель.
|
|
| Вернуться к началу |
|
 |
|
Woolf
|
Добавлено: Вс май 05, 2013 12:32 pm |
|
 |
| Летописец |
 |
Зарегистрирован: Ср апр 22, 2009 1:49 pm Сообщения: 4083 Откуда: Москва, Зеленоград Репутация: 70 [ ? ]
Машина: Lexus GS300, New Beetle 2.0A
Год выпуска: 2001
Двигатель: 2JZ-GE ='(
|
Allegator писал(а): Woolf писал(а): Там никаких доп релюшек нету? Только реле насоса омывателя. Больше реле нету. С кнопки салона 12В на Реле идет? Добавлено спустя 1 минуту 41 секунду:ИгорякаА фишка эта которую сфоткал на самом моторчике? Я че то сразу не посмотрел у меня в проводке фишка обратная такой..
|
|
| Вернуться к началу |
|
 |
|
Игоряка
|
Добавлено: Вс май 05, 2013 4:32 pm |
|
 |
| На доске почета |
 |
Зарегистрирован: Сб июл 21, 2012 6:50 pm Сообщения: 1451 Откуда: Регион 04 Репутация: 13 [ ? ]
Машина: Пешком
Год выпуска: 1986
|
Woolf писал(а): А фишка эта которую сфоткал на самом моторчике? Я че то сразу не посмотрел у меня в проводке фишка обратная такой.. Да, верно, я забыл сказать. Просто фишку обратную не получилось вытянуть, сфоткал эту.
|
|
| Вернуться к началу |
|
 |
|
Allegator
|
Добавлено: Вс май 05, 2013 5:25 pm |
|
 |
| Заслуженный |
 |
Зарегистрирован: Ср авг 10, 2011 11:30 pm Сообщения: 996 Откуда: г. Бор Репутация: 38 [ ? ]
Машина: Carina E SportsWagon;33021
Год выпуска: 1993
Двигатель: 4a-fe LB
|
Woolf писал(а): С кнопки салона 12В на Реле идет? Не знаю, не мерял. Но по логике раз на кнопку 12в приходит, стало быть 12 и уходит.
_________________ Speсial Edition. Грузоперевозки. Газель.
|
|
| Вернуться к началу |
|
 |
|
den732
|
Добавлено: Вс май 05, 2013 7:30 pm |
|
 |
| Инструктор |
 |
Зарегистрирован: Чт янв 29, 2009 3:38 pm Сообщения: 487 Откуда: Йошкар-Ола Репутация: 18 [ ? ]
Машина: Carina E
Год выпуска: 1994
Двигатель: 4a-fe
|
|
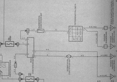
землей управляется реле. земля появляется на кнопке после включения ближнего света и уходит на реле.
| Вложения: |

Клип.jpg [ 131.38 КБ | Просмотров: 12006 ]
|

Клип_2.jpg [ 65.53 КБ | Просмотров: 12006 ]
|
_________________ Денис TOYOTA CARINA E 4A-FE не LB седанчик XLi `93г. сине-зеленая ласточка-англичанка
|
|
| Вернуться к началу |
|
 |
|
Woolf
|
Добавлено: Вс май 05, 2013 10:44 pm |
|
 |
| Летописец |
 |
Зарегистрирован: Ср апр 22, 2009 1:49 pm Сообщения: 4083 Откуда: Москва, Зеленоград Репутация: 70 [ ? ]
Машина: Lexus GS300, New Beetle 2.0A
Год выпуска: 2001
Двигатель: 2JZ-GE ='(
|
den732 писал(а): землей управляется реле. земля появляется на кнопке после включения ближнего света и уходит на реле. Всмысле на фишке 12В появится только при включении света чтоль? Добавлено спустя 1 минуту 59 секунд:З.Ы. И где ваще реле омывателя находится? Надо проверить стоит ли оно у меня или нет... А ваще мне просто +12В надо, с этой фишки вытащить так как китайская проводка которую протянул уже предусматривает реле.. Только в салон провод тянуть неохота, тем более что проводка уже родная есть..
|
|
| Вернуться к началу |
|
 |
|
evgen651
|
Добавлено: Вс май 05, 2013 10:52 pm |
|
 |
| Бригадир |
 |
Зарегистрирован: Сб фев 11, 2012 9:23 pm Сообщения: 117 Откуда: Калужская обл. г. Обнинск Репутация: 0 [ ? ]
Машина: Carina E
Год выпуска: 1997
Двигатель: 4A-FE
|
|
Да Омыватель работает только сосветом. Причем рэле не простое, можно кнопку нажать коротко или держать долго, больше положенного брызгать не будет
_________________ Carina E 97г. Седан 1.6 4AF-E (STD), Ручка, Гур, Кондиционер, эл. стекла, эл зеркала, корректор и омыватель фар. Чёрный-205,Англичанка. Legasy BL9. МКПП
|
|
| Вернуться к началу |
|
 |
|
Allegator
|
Добавлено: Вс май 05, 2013 11:02 pm |
|
 |
| Заслуженный |
 |
Зарегистрирован: Ср авг 10, 2011 11:30 pm Сообщения: 996 Откуда: г. Бор Репутация: 38 [ ? ]
Машина: Carina E SportsWagon;33021
Год выпуска: 1993
Двигатель: 4a-fe LB
|
|
В теме всё есть! Если не было омывателя, то и реле скорей нет. Если не хочется колхоза, то лучше найти штатные кнопку, реле и моторчик или хотя бы фишку от него.
_________________ Speсial Edition. Грузоперевозки. Газель.
|
|
| Вернуться к началу |
|
 |
Кто сейчас на конференции |
Сейчас этот форум просматривают: нет зарегистрированных пользователей и гости: 3 |
|
Вы не можете начинать темы Вы не можете отвечать на сообщения Вы не можете редактировать свои сообщения Вы не можете удалять свои сообщения Вы не можете добавлять вложения
|
|